Meet Zoom AI Companion, your new AI assistant!
Boost productivity and team collaboration with Zoom AI Companion, available at no additional cost with eligible paid Zoom plans.
Updated on October 23, 2024
Published on October 23, 2024
Contact centers have traditionally relied on manual methods to analyze individual calls to gain insights into customer sentiment and agent performance. It’s a time-consuming process that can cause agents to miss valuable information from the interactions. Call center voice analytics, powered by artificial intelligence (AI), provides contact centers with a more efficient and effective solution. By analyzing conversations, this technology extracts data to help improve customer satisfaction, enhance agent performance, and drive business growth.
Traditional contact center reporting often misses or overlooks much conversational data, because a human must review each call to find key information. With the latest in AI technology, you can easily gather additional data to gain an even better awareness of what’s happening during interactions. This can help your business improve and create a better customer experience.
In this post, you’ll learn the benefits of speech analytics and practical ways to integrate this new technology into your daily operations.
Contact center speech analytics refers to the AI-driven technology call centers can use to analyze conversations and turn everyday calls into useful insights. It captures what was said and its implications for performance and customer satisfaction. Modern speech analytics tools provide teams with data they often cannot get from basic reports or post-call surveys.
Voice analytics and speech analytics work together to understand human language. Voice analytics focuses on a person’s tone and sentiment, while speech analytics focuses on the words. The tone, pace, volume, and emotional cues in conversations can help reveal customers’ feelings (such as frustration or confusion) even if they don’t say them out loud. Voice analytics tools can help supervisors find patterns of customer dissatisfaction without listening to hours of recordings.
Without this technology, you’re unable to see important information in your reports. If the customer doesn’t complete a survey, how can you tell whether they were satisfied with the call? If the call took longer than normal, are there reasons you may not see in your current reports?
With speech analytics, you’ll know how customers felt during the call and how agents handled the situation without the need to listen to individual recordings. Speech analytics analyzes customer sentiment, identifies keywords and phrases customers use, categorizes calls, generates reports, and even reviews the agent’s performance during the call.
AI-driven contact centers use natural language processing (NLP) and natural language understanding (NLU) to analyze human language and the context and intent of a conversation. It can then gather data and generate detailed reports. While NLP systems process human languages, NLU interprets meaning and context. The combination of these systems enables contact centers to generate detailed reports and resolve consumer queries efficiently.
For example, when a customer calls repeatedly about a billing issue, NLP transcribes the conversation and identifies key phrases like “overcharged” or “incorrect invoice” while NLU interprets the intent. In this context, the intent is that the customer is requesting a correction and not just asking a general question. The system can then alert the agent with suggested actions to resolve the issue faster.
Each call is a learning opportunity, and insights from contact center speech analytics help you identify areas where you can coach agents to improve the customer experience.

Call center voice analytics uses several AI-driven systems working in tandem to interpret conversations. These include NLP, NLU, large language models (LLMs), machine learning (ML), and speech recognition and synthesis. Here’s how all these components of call center voice analytics work together.
Reporting: The system organizes findings into reports that teams can act on. Teams can then use this information for coaching, quality management, and operational improvements.
Now that you know a little about how speech analytics works, let’s dive into some more specific benefits, as well as customer service and agent performance use cases.
When customers contact a contact center, they’re typically hoping to resolve a specific issue, which may not put them in the best mood. It can take years of experience to effectively de-escalate calls, and even the most advanced agents always have room to improve. With contact center speech analytics, agents can receive de-escalation suggestions in real time.
The biggest benefit of real-time de-escalation suggestions is they decrease the need to place customers on hold. Zoom’s State of AI in Customer Experience (CX) report shows that using an AI agent assistant can help reduce average handle time by up to 28%. It also frees up supervisors by limiting the need to transfer the customer. Contact center AI can give quality recommendations by looking at previous calls to find what works, and it can also access your knowledge base to provide suggestions from your company’s protocols.
Contact center voice analytics software can pinpoint exactly where agents are facing challenges and generate coaching feedback. Before voice analytics, quality managers needed to review individual calls, which was time-consuming. Voice analytics software helps save time by gathering data from each call and putting it in reports.
Voice analytics data can show you where agents are struggling and what their strengths are. By monitoring different keywords and phrases, it can identify whether an agent will need more training on a frequently asked question or could use some coaching when handling specific situations. With all of the time quality managers save, they can focus more on coaching agents to be their best.
As your contact center continues to use voice analytics, you’ll likely find that customers are increasingly satisfied. Some organizations have reported experiencing up to a 31% increase in customer satisfaction ratings, according to Zoom’s State of AI in CX study. They won’t need to wait on hold while agents find answers because AI can provide the agents with them instantly. You can also use AI for chatbots, allowing customers to resolve issues without contacting an agent. Chatbots can also help customers outside normal business hours.
In addition to resolving customer issues faster, agents can regularly receive quality suggestions and feedback during interactions, leading to higher customer satisfaction. The contact center AI’s sentiment analysis helps agents reduce customer frustration before it escalates, and a customer who doesn’t have to wait for a supervisor is a happy customer.
Contact centers typically have legal and company guidelines that agents must follow, and call center voice analytics can help monitor compliance. This is especially important in industries with strict regulatory requirements such as healthcare and financial services, where conversations must align with patient privacy rules or financial disclosure obligations. When integrated with your knowledge base, the contact center AI can reference your guidelines and flag any tricky conversations if issues arise, helping your team save time through automated checks and alerts.
A common challenge contact centers face is getting customers to provide feedback about products after their conversations. Fortunately, call center speech analytics can gather data when customers contact you about specific items or services. It generates reports that provide valuable insights, helping you improve your offerings.
If customers are regularly calling your contact center for a specific issue with your products, you’ll know about it sooner rather than later. This allows you to find solutions more quickly, rather than learning about ongoing issues weeks or months later. These insights can also help you predict customer behavior, leading to better risk mitigation and less churn for future releases.
For example, Cricut used Zoom’s AI-first contact center tools to manage calls and customer feedback. Cricut’s agents used real-time sentiment analysis to adjust their tone and approach mid-call, thereby improving outcomes. Their call abandonment rates fell by 90%.
The AI also helped supervisors identify calls in which customers were frustrated, enabling them to implement targeted coaching and training to boost agent performance. Plus, AI-driven monitoring and quality management reduced the manual effort required to review calls. The insights Cricut’s team captured from the calls also fed directly into research and development. They used the patterns from customer concerns to optimize existing products and plan new features.
According to a 2024 Metrigy report, agents have reported saving up to 35% of post-call time by using voice analytics, which helps create post-call wrap-ups. AI can summarize what happened during the interaction, including how it went and the customer’s sentiment when they called and when the interaction ended. After the call, the agent simply needs to review the summary and add any necessary details. The time saved allows agents to help the next customer even sooner, which can increase their productivity.

Speech analytics helps businesses turn conversations into insights that can improve customer interactions. The following use cases of speech analytics software in call centers show how this happens.

Using contact center speech analytics, teams can spot recurring issues across calls to quickly identify where customers struggle the most. They can analyze words, tone, and sentiment to identify trends, such as repeated complaints about a product, feature, or service. Once aggregated, these insights can be used to address noteworthy pain points.
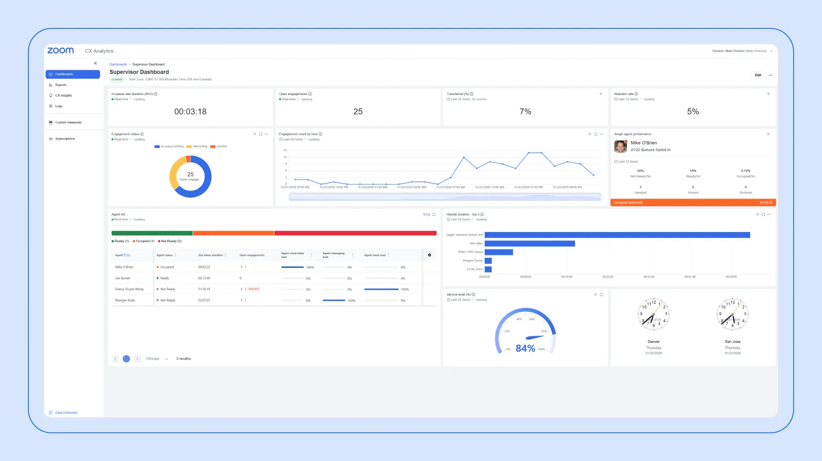
Live metrics, such as those in Zoom’s call center dashboards, can give supervisors a real-time view of calls. Some key metrics in these dashboards include queue length, occupancy rate, call abandonment rate, first-call resolution, call volume, and average handle time. Supervisors can see issues like spikes in frustration or longer-than-average handle times. They can then offer guidance to agents or adjust their workflows to help prevent dissatisfaction from spreading.

Net Promoter Score (NPS)* and customer satisfaction (CSAT) scores are simple ways to measure customer loyalty and satisfaction. NPS measures how likely a customer is to recommend your company, while CSAT asks customers to rate their recent experience. AI in contact centers can then help identify areas for improvement.
AI in Zoom’s contact center can collect this information during interactions to prompt customers at the right moment. Even if customers don’t provide scores, sentiment analysis helps managers understand how they feel based on tone, language, pace, and emotional cues throughout the call.
Midwest Real Estate Data (MRED) used Zoom Contact Center used features such as live queue monitoring, agent availability checks, and callback options to reduce hold times. AI analytics provided insights into recurring issues, enabling managers to standardize responses. MRED also used SMS queues and work session management to provide customers with faster support.

Live metrics let supervisors get real-time information about how agents are performing. Data points such as handle time, service level, and customer satisfaction indicate where agents excel and where they could use support. Managers can see how agents are doing and then coach them accordingly.
Zoom’s contact center tools connect these insights with workflows. Dashboards show queue activity, agent availability, adherence to schedule, after-call work time, calls handled, and knowledge base usage. Alerts can highlight potential issues so teams can act immediately to keep customers satisfied.
Historical and live data also support training programs, as agents receive concrete examples and actionable guidance. Since Zoom can integrates with commonly used CRMs and other platforms, performance data can be organized in one place.
A good example of this in action comes from National Storage. The company connected over 250 storage centers into a centralized system using Zoom Contact Center. Calls were routed to the nearest available agent, reducing wait times and preventing missed inquiries. The AI transcription and reporting features further helped managers see service trends through speech analytics of call recordings. They used this information to inform training and service improvements, allowing the company to refine customer service processes. Even though customers could connect via multiple channels (chat, email, and video calls), they had the same experience across all of them.
Call center managers often struggle to justify requests like additional staff or new systems when they rely on limited tracking tools. When there isn’t any data to show a link between performance and business outcomes, decisions about hiring can feel like guesswork. Real metrics from voice analytics and reporting dashboards can provide managers a solid basis for these decisions.
Zoom’s cloud-based phone and contact center system is designed to starts reporting data as soon as it’s configured. Dashboards offer real-time and historical views of key metrics, helping managers better understand call patterns, volume trends, and service levels. These insights can support more informed decisions about operations and resource planning.
Before purchasing contact center AI software with voice analytics, you should know what to look for. Having the right features can provide agents, customers, and management with a better experience. Here are the top things to keep your eye out for:
Zoom Contact Center uses speech analytics to reveal actionable insights from interactions. Real-time agent assistance and sentiment analysis help reduce handle times, prevent escalations, and keep customers satisfied. Similarly, data-driven reporting highlights trends and coaching opportunities, enabling managers to make more informed decisions. These features help contact center owners respond to issues quickly, optimize resources, and elevate customer satisfaction.
If you’re ready to revolutionize your contact center and drive your business’s growth, Zoom Contact Center has all of the features you need. Request a demo today to learn more.
*Net Promoter®, NPS®, NPS Prism®, and the NPS-related emoticons are registered trademarks of Bain & Company, Inc., NICE Systems, Inc., and Fred Reichheld. Net Promoter ScoreSM and Net Promoter SystemSM are service marks of Bain & Company, Inc., NICE Systems, Inc., and Fred Reichheld.